Projects

Explore our portfolio of security tools and research

Arka panel
[cyber security]

Arka panel

THREAT LEVEL: HIGH

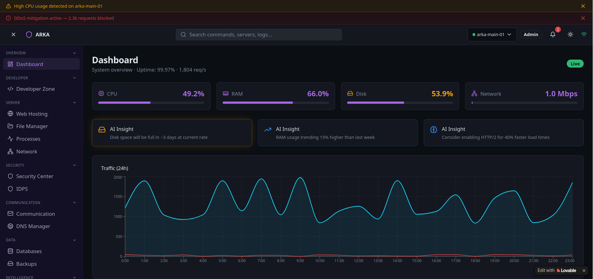
Arka (meaning sun rays) is an advanced web- server management panel built for developers and system administrators. It features its own integrated web server, eliminating dependency on external services. Arka brings full control, observability, and automation into one sleek, real-time dashboard — designed for performance, security, and simplicity.

  • Built-in web server for standalone hosting
  • Real-time system and network monitoring
  • File manager
  • process control
  • and terminal access
  • Firewall
  • IDS
  • and automated security alerts
  • Modular plugins
  • backups
  • and role-based access control
rust react
🔜 Coming Soon
Vajra
[cyber security]

Vajra

THREAT LEVEL: EXTREME

Vajra is a high-performance vulnerability scanner built in Rust, designed for precision, scalability, and speed. It features a modern web-based GUI for easy control and real-time visualization, combining raw performance with an intuitive interface.

  • High-speed scanning engine built in Rust
  • Web GUI for live scan control and visualization
  • Customizable scan presets and advanced configurations
  • Real-time progress updates with detailed results
  • Support for multiple scan types including TCP and SYN.
Rust React for web gui
🔜 Coming Soon
HOME COMMUNITY CAREERS DASHBOARD